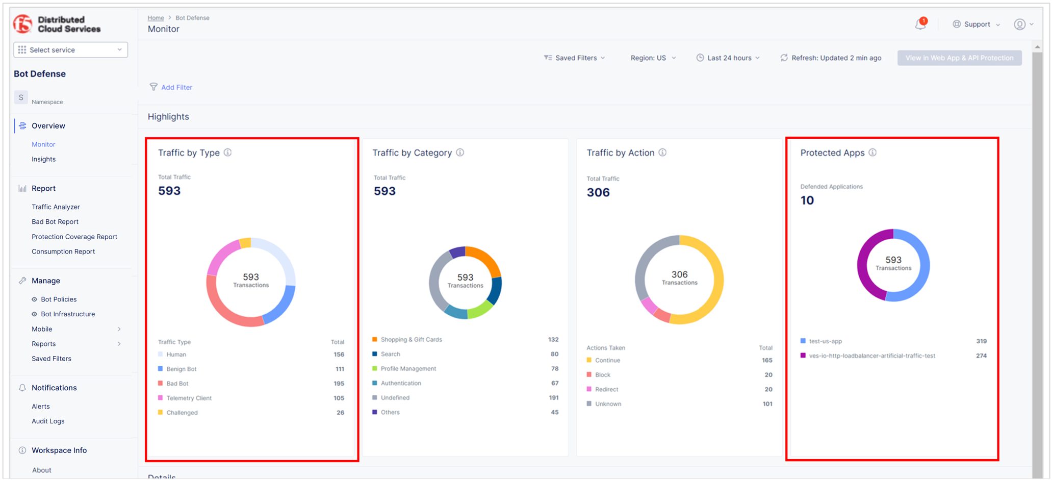
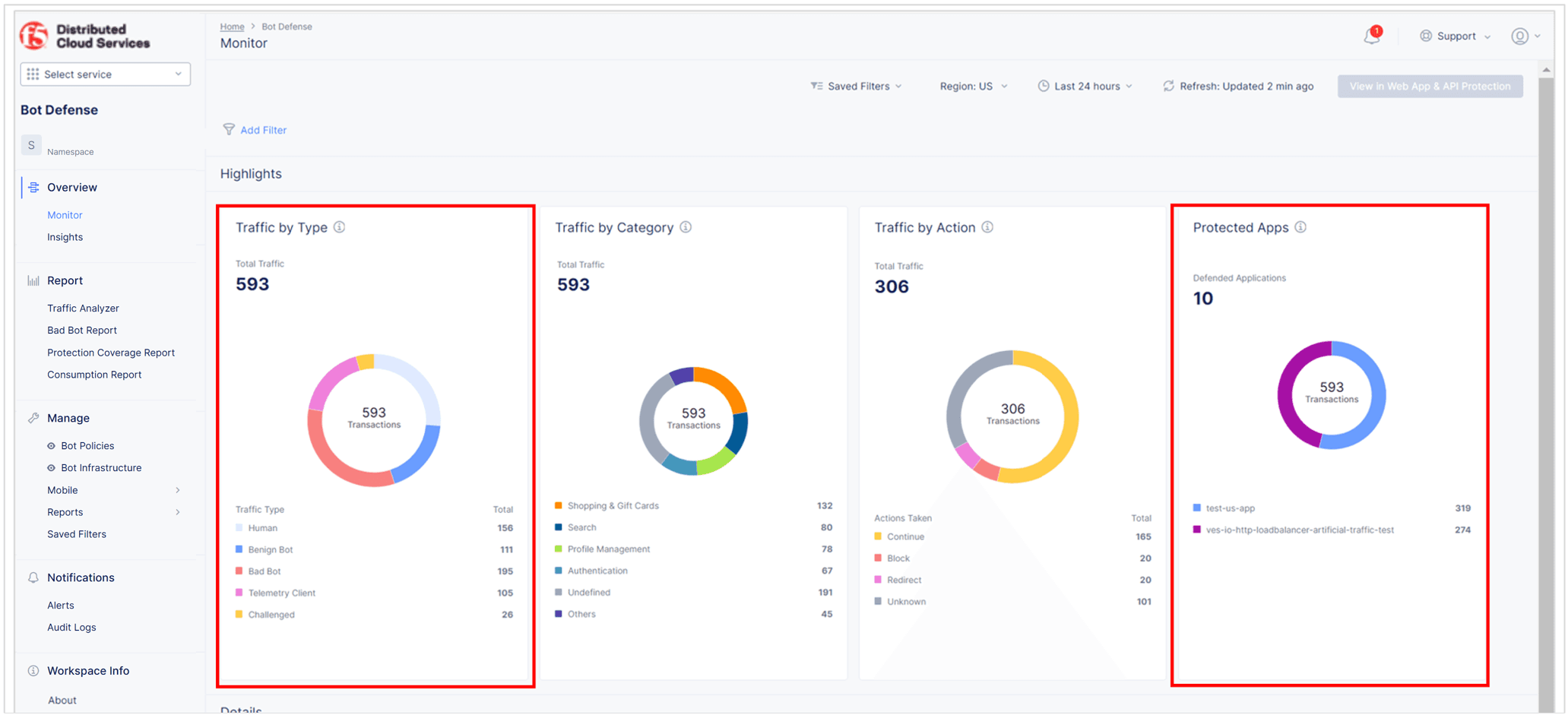
Test Your Bot Defense Configuration

Published April 5, 2023 | Last modified October 23, 2025